ÒøÐÐÊý¾ÝÇå¾²Ì¬ÊÆÊµ¼ù£ºÍû¼ûΣº¦ÊÇÏÈÊÖ£¬ÊØ×¡µ×ÏßÊÇÓ²ºË
Ðû²¼Ê±¼ä 2025-11-21Êý×Ö»¯À˳±ÕýÉî¿ÌÖØËܽðÈÚÐÐÒµ£¬Ã¿Ò»´ÎתÕË¡¢Àí²Æ¡¢´û¿îÓªÒµ±³ºó£¬¶¼Éæ¼°º£Á¿Ãô¸ÐÊý¾ÝµÄÁ÷ת¡£ÕâЩÊý¾Ý²»µ«¹Øºõ¿Í»§Òþ˽Ó빤ҵÇå¾²£¬¸üÖ±½Ó¹ØÏµµ½½ðÈÚÎȹÌÓëÃñÉú°ü¹Ü¡£
½üÄêÀ´£¬Ëæ×Å¡¶ÒøÐаü¹Ü»ú¹¹Êý¾ÝÇå¾²ÖÎÀí²½·¥¡·£¨½ð¹æ¡²2024¡³24ºÅ?£©ÒÔ¼°¡¶ÖйúÈËÃñÒøÐÐÓªÒµÁìÓòÊý¾ÝÇå¾²ÖÎÀí²½·¥¡·£¨ÖйúÈËÃñÒøÐС²2025¡³µÚ3ÏÂÁµÈÏà¼ÌÐû²¼£¬Ã÷È·ÒªÇóÒøÐС°½¨ÉèÁýÕÖÊý¾ÝÈ«ÉúÃüÖÜÆÚµÄΣº¦¼à²â»úÖÆ£¬ÊµÏÖΣº¦Ôçʶ±ð¡¢ÔçÔ¤¾¯¡¢Ôç´¦Öóͷ£¡±¡£
ÔÚ´ËÅä¾°Ï£¬Ä³ÒøÐÐÔÚÍÆ½øÊý×Ö»¯×ªÐÍÀú³ÌÖУ¬Éî¿ÌÊìϤµ½Êý¾ÝÇå¾²ÒѲ»ÔÙÊǺǫ́ÊÖÒÕÎÊÌ⣬¶øÊÇÃæÏò¿Í»§µÄ½¹µã·þÎñÔÊÐí£¬¡°Íû¼ûΣº¦¡±Êǽ¨Éè¿Í»§ÐÅÍеĻù´¡£¬¡°ÊØ×¡µ×Ïß¡±ÔòÊÇάϵºã¾Ã¹ØÏµµÄÓ²ºË°ü¹Ü¡£È»¶ø£¬¸ÃÒøÐÐÔÚÊý¾ÝÇå¾²ÖÎÀíʵ¼ùÖÐÈÔÃæÁÙÒÔÏÂÌôÕ½£º
Ò»ÊÇÊý¾Ý×ʲúÅÌ»õ¸ß¶ÈÒÀÀµÈ˹¤²Ù×÷£¬È±·¦×Ô¶¯»¯¡¢ÖÇÄÜ»¯µÄ×ʲú·¢Ã÷Óë·ÖÀ๤¾ß£¬µ¼ÖÂÅÌ»õЧÂʵ͡¢ÁýÕÖ²»È«¡¢¸üÐÂÖͺ󡣲»µ«ÈÝÒ×·ºÆðÎ󱨡¢Â©±¨µÈÎÊÌ⣬¸üÄÑÒÔʵÏÖ¶ÔÊý¾Ý×ʲúµÄʵʱ¸ÐÖªÓ붯̬ÖÎÀí£¬ÎÞ·¨ÓÐÓÃÖ§³ÖÊý¾ÝÖÎÀí¡¢ºÏ¹æÉ󼯼°Çå¾²·À»¤µÈÒªº¦ÓªÒµÐèÇó£»
¶þÊÇÊý¾ÝÔÚÊÕÂÞ¡¢´æ´¢¡¢´¦Öóͷ£¡¢¹²Ïí¡¢Ïú»ÙµÈ»·½ÚÖÐÆµÈÔÁ÷¶¯£¬È±·¦¶ÔÊý¾ÝÈ«ÉúÃüÖÜÆÚÁ÷ת·¾¶µÄÓÐÓÃ×·×ÙÓë¿ÉÊÓ»¯ÄÜÁ¦¡£Êý¾ÝȪԴ¡¢Á÷ת·¾¶ÓëʹÓùæÄ£ÄÑÒÔ×¼È·ÕÆÎÕ£¬µ¼ÖÂÊý¾ÝѪԵ²»Çå¡¢ÔðÈνçÏßÄ£ºý£¬±£´æÀÄÓÃÓëй¶Σº¦£»
ÈýÊÇÏÖÓÐÇ徲ϵͳÆÕ±éȱ·¦Õë¶ÔÃô¸ÐÊý¾ÝµÄÖÇÄÜʶ±ð¡¢·Ö¼¶·ÖÀ༰ÐÐΪÆÊÎöÄÜÁ¦£¬ÄÑÒÔ×Ô¶¯·¢Ã÷Òì³£»á¼û¡¢Ô½È¨²Ù×÷¡¢¸ßƵÏÂÔØ¡¢·ÇÊÚȨÍâ·¢µÈ¸ßΣº¦ÐÐΪ¡£Í¬Ê±£¬¶ÔÍøÂçÁ÷Á¿ÖеÄÊý¾ÝÄÚÈÝȱ·¦Éî¶ÈÆÊÎö£¬ÎÞ·¨ÊµÊ±Ê¶±ðDZÔÚµÄÊý¾Ýй¶ͨµÀ£¨Èçͨ¹ýAPIµÈ·½·¨£©£¬µ¼ÖÂÇå¾²ÏìÓ¦Öͺó¡£
Èýºàáé¾¶
´òÔìÒøÐÐÊý¾ÝÇ徲Σº¦¼à²â¼Æ»®
ΪӦ¶ÔÉÏÊöÌôÕ½£¬×ðÁú¿Ê±ÍŽá¸ÃÒøÐÐÏÖʵӪҵÐèÇó£¬ÍƳöÒøÐÐÊý¾ÝÇ徲Σº¦¼à²â½â¾ö¼Æ»®£¬Î§ÈÆ¡° Êý¾Ý×ʲú²â»æ¡¢·ÖÀà·Ö¼¶ÒÔ¼°Êý¾ÝÁ÷תΣº¦¼à²â ¡±Èýºàáé¾¶£¬ÖúÁ¦ÒøÐÐʵÏÖ´Ó±»¶¯ÏìÓ¦µ½×Ô¶¯¹Ü¿ØµÄת±ä¡£
Ò»¡¢ÒÔÊý¾ÝΪÖÐÐÄ£¬»æÖÆ¡°Ãô¸ÐÊý¾ÝµØÍ¼¡±
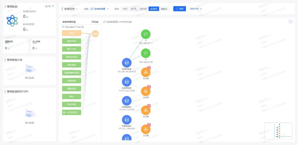
ϵͳÊáÀí¿Í»§Éí·ÝÐÅÏ¢£¨C1Àࣩ¡¢ÕË»§ÐÅÏ¢£¨C2Àࣩ¡¢ÉúÒâÐÐΪ£¨C3ÀࣩµÈÒªº¦Êý¾Ý×ʲú£¬½¨ÉèͳһµÄÊý¾ÝĿ¼£»ÒÀ¾Ý¡¶½ðÈÚÊý¾ÝÇå¾² Êý¾ÝÇå¾²·Ö¼¶Ö¸ÄÏ¡·£¨JR/T 0197¡ª2020£©£¬×Ô¶¯¶Ô¿Í»§Êý¾Ý°´Ãô¸Ð¶È´ò±ê£¬Îª½¹µãÊý¾ÝÉèÖøü¸ß·À»¤Æ·¼¶£»ÍŽá֪ʶͼÆ×ÊÖÒÕ£¬¿ÉÊÓ»¯·ºÆðÊý¾ÝÔÚӪҵϵͳ¡¢µÚÈý·½½Ó¿Ú¡¢Íâ°üƽ̨¼äµÄÁ÷ת·¾¶£¬¾«×¼Ê¶±ð¸ßΣº¦½Úµã¡£
Ò»µ©±¬·¢¿Í»§Êý¾ÝÒì³£»á¼û£¬ÏµÍ³¿ÉÔÚÃë¼¶ÄÚ¶¨Î»¡°ºÎÈË¡¢ºÎʱ¡¢Í¨¹ýºÎϵͳ¡¢»á¼ûÁËÄÄЩ×ֶΡ±£¬´ó·ùÌáÉýÇå¾²ÏìӦЧÂÊ¡£


¶þ¡¢´òÔìAIÇý¶¯µÄʵʱΣº¦¼à²âÒýÇæ
ͨ¹ý°²ÅÅÓû§ÐÐΪÆÊÎö£¨UEBA£©Ä£×Ó£¬½¨ÉèÔ±¹¤/ϵͳµÄÕý³£²Ù×÷»ùÏߣ¬ÊµÏÖ¶Ô¸ßÆµÅÌÎÊ¡¢·ÇÊÂÇéʱ¼ä»á¼û¡¢¿çȨÏÞµ÷È¡µÈÐÐΪ×Ô¶¯´ò·ÖÔ¤¾¯¡£ÍŽáÊý¾ÝÇå¾²ÖÇÄÜÌ壬¼¯³ÉÓªÒµºÍÇå¾²Êý¾Ý£¬¹¹½¨Éî¶Èѧϰ¡¢Ñ»·Éñ¾ÍøÂçµÈÄ£×ÓËã·¨£¬Í¨¹ý¹æÔòÆ¥Å䡢ģʽʶ±ð¡¢Òì³£¼ì²â¡¢Ç÷ÊÆÆÊÎöµÈÐÐΪÆÊÎöÊÖÒÕ£¬Ê¶±ðÓû§ºÍʵÌåÒì³£ÐÐΪ£¬ÊµÏÖӪҵΣº¦¿ØÖÆÓë×·ËÝ¡£
ͨ¹ý»ùÓÚÒ쳣ģ×ÓЧ¹ûµÄ¶þ´Î´¦Öóͷ££¬¿É¾«×¼Ê¶±ð20%µÄ¸ß¼ÛÖµ¸æ¾¯£¬Ïû³ý80%¸æ¾¯ÔëÉù£¬ÖúÁ¦ÔËÓªÖ°Ô±¿ìËÙ¾Û½¹ÓÐÓÃÍþв£¬ÏÔÖøÌáÉýÆÊÎöЧÂÊ¡£
Èý¡¢Ò»Á¬ÑݽøµÄÇå¾²·À»¤ÄÜÁ¦
ƽ̨¶ÔÊý¾ÝÅúÁ¿µ¼³ö¡¢Òªº¦ÐÅÏ¢ÅÌÎʵȸßΣ²Ù×÷ʵÑ鶯̬Ԥ¾¯£¬½«Î£º¦¸æ¾¯×ª»¯Îª´¦Öóͷ£¹¤µ¥£¬Áª¶¯ºÏ¹æ¡¢¿Æ¼¼ÓëÓªÒµ²¿·ÖÐͬÏìÓ¦£»Í¬²½½¨ÉèÇå¾²ÔËÓª»úÖÆ£¬ÔÚ¿ÉÄÜÓ°ÏìÊý¾ÝÇ徲ʱʵʱ¸æ¾¯´¦Öóͷ£Ðγɳ£Ì¬»¯»úÖÆ£¬²¢»ùÓÚÀúÊ·ÊÂÎñ¸´ÅÌÒ»Á¬µü´úΣº¦Ê¶±ðÄ£×ÓÓë´¦Öóͷ£¹æÔò£¬ÊµÏÖÇå¾²ÄÜÁ¦µÄ×ÔÎÒÑݽøÓë±Õ»·ÌáÉý¡£
ͨ¹ý¶¯Ì¬Ô¤¾¯¡¢¿ç²¿·ÖÐͬÓë±Õ»·µü´ú»úÖÆ£¬ÊµÏÖÊý¾Ý¸ßΣ²Ù×÷µÄÖÇÄÜ·À¿ØÓëÇå¾²ÄÜÁ¦Ò»Á¬½ø»¯¡£
ËÄ´ó½¹µãÓÅÊÆ
ÖúÁ¦ÒøÐй¹½¨Êý¾ÝÇå¾²·ÀµØ
±¾¼Æ»®ÒÔÖÇÄÜ»¯¡¢È«ÖÜÆÚµÄÊý¾ÝÇ徲Σº¦ÆÊÎöΪ»ù´¡£¬ÁýÕÖÊý¾ÝÈ«ÉúÃüÖÜÆÚµÄ²Ù×÷¡¢ºÏ¹æÓëÒ쳣״̬£¬Í¨¹ýÊÕÂÞ¡¢¾«×¼²¶»ñ¡¢Éî¶ÈÆÊÎö¡¢Ö±¹ÛÕ¹ÊÕ¬ëÈ«³ÌËÝÔ´£¬Ô¤ÅÐΣº¦Ç÷ÊÆ£¬ÖúÁ¦Óû§ÊµÊ±ÕÆ¿ØÊý¾ÝÇå¾²Ì¬ÊÆ£¬ÊµÊ±·¢Ã÷²¢Õ¹ÍûDZÔÚÍþв¡£

Ò»¡¢ÖÇÄÜʶ±ðÐÂÎÅ̬Êý¾Ý
ÈÚºÏAIÊÖÒÕ£¬¶Ô¾²Ì¬´æ´¢Ó붯̬Á÷תÊý¾Ý¾ÙÐÐÉî¶ÈÆÊÎöÓë×Ô¶¯»¯´¦Öóͷ££¬¾«×¼Ê¶±ðÃô¸ÐÊý¾Ý¼°ÆäΣº¦¡£
¶þ¡¢ÖªÊ¶Í¼Æ×Õ¹ÏÖÊý¾ÝÁ÷¶¯Âß¼
»ùÓÚ֪ʶͼÆ×¹¹½¨ÊµÌ幨Áª£¬ÇåÎúÃè»æÊý¾ÝÁ÷¶¯µÄÖØ´óÐÐΪģʽ£¬Õ¹ÏÖÆäÄÚÔÚÂß¼£¬Ö§³ÖÊý¾ÝÇý¶¯¾öÒé¡£
Èý¡¢ÖÜÈ«Êý¾ÝΣº¦ÆÀ¹À
ÍŽáÉî¶Èѧϰ¡¢ÎÞ¼àÊÓѧϰÓëͼʶ±ðÊÖÒÕ£¬¿ªÕ¹È«ÉúÃüÖÜÆÚºÏ¹æÆÊÎö¡¢ÖصãÉó¼ÆÓëÒì³£¼ì²â£¬Ê¶±ðÒÑÖªÓëδ֪Σº¦£¬Õ¹ÍûÓ°Ïì¹æÄ£ÓëÉú³¤Ç÷ÊÆ¡£
ËÄ¡¢×¼È·×·×ÙÊý¾Ý·¾¶
ÔËÓöàάÆÀ¹ÀÖ¸±êÓë·¾¶Ì½Ñ°ÊÖÒÕ£¬Éî¶È×·ËÝÊý¾Ý»á¼ûÓë¹²ÏíÀú³Ì£¬¾«×¼¶¨Î»Ç±ÔÚй¶·¾¶£¬ÊµÊ±·À¿ØÎ£º¦¡£

ÔÚÊý×Ö½ðÈÚʱ´ú£¬Êý¾ÝÇå¾²²»µ«ÊÇÊÖÒÕͶÈ룬¸üÊÇÐÅÍлùʯ£»Î£º¦¼à²â²»µ«ÊǺϹæÒªÇ󣬸üÊÇ·þÎñÑÓÉ졣ͨ¹ý½¨ÉèÊý¾ÝÇå¾²Ì¬ÊÆÖÎÀíÆ½Ì¨£¬ÒøÐпÉʵÏÖÊý¾ÝÈ«ÉúÃüÖÜÆÚÇ徲Σº¦¼à²âÔ¤¾¯ÓëÈ«ÌìºòΣº¦Ì¬ÊÆÖÎÀí£¬È·±£Ã¿Ò»±ÊÊý¾ÝÁ÷¶¯Çå¾²¿É¿Ø£¬Îª¿Í»§ÐÅÍÐÓëÓªÒµÁ¢ÒìÌṩ¼áʵ°ü¹Ü¡£


¾©¹«Íø°²±¸11010802024551ºÅ